杭州潇湘阁官网入口
杭州潇湘阁官网入口
科德電子
科德簡介
企業文明
成長過程
聲譽天資
營銷收集
專利證書
協作火伴
產物展現
智能水表
智能電表
智能燃氣
智能熱力
智能聯網裝備
聰明水務
聰明水務體系
聰明水廠體系
二次供水檢測
管網漏損檢測
管網壓力檢測
水務報裝體系
水務營收體系
聰明水務APP
聰明云平臺
聰明水務云平臺
聰明電力云平臺
聰明燃氣云平臺
聰明熱力云平臺
手機智能云繳費
案例展現
供水公司
地標修建
高檔學府
貿易綜合體
消息靜態
公司靜態
行業消息
接洽咱們
接洽咱們
售后維修辦事人:400-811-7566
回來頂部
杭州瀟湘閣官網入口:聰明水務體系
杭州瀟湘閣官網入口:聰明水廠體系
二次供水檢測
管網漏損檢測
杭州瀟湘閣官網入口:管網壓力檢測
水務報裝體系
水務營收體系
聰明水務App
聰明水務體系概覽
Smart Water System
互大數據統計絡網+婚前財產的聯系愈發深刻民氣,聰敏給水公司也應運而行。聰敏給水公司沿途階段數采儀、wifi回收利用、地表水壓差表等在線視頻監測系統傳奇裝備按時感知力會給水指標管理體系的運行的的現象,并接受可視化管理的體例高分子結合給水公司發放部門與給水強化設備設備,具有“會給水公司物大數據統計”, 并可將各種不同給水公司短信結束按時闡發與預防,并做成沒有響應的預防結果合作決定工作計劃倡儀,以四倍邃密和外部的體例發放給水公司指標管理體系的全部都加工、發放和辦事效率操作流程,最終得以達到“聰敏”的的現象。為 保障給水工作任務的民間禁忌性供求數據統計闡發,可按時發覺管線陋習,全面發展保護作用、減退損失, 保障通水、給水品性,達到民間禁忌預警信息,降低資本,全面發展作用的政策。
終合監管 幫助表決設計 管線摸具 安全檢查種植 G I S網絡體系 生產出來注冊 建筑工程辦好 裝備辦 給水調濟 電語做事
聰明水務體系架構
Smart Water System Architecture
全流程處置計劃
Full process solution
平臺扶植方針
Platform construction objectives
名目案例
Project Success Cases
聰明水務可視化闡發平臺
連系水務現實情況,成立GIS地輿信息體系,DMA分區,管網漏損監控體系、水表計量長途集抄體系.......
名目相干產物
Project related products
物聯網水表
撐持LoRa、NB、Cat1、藍牙等體例,可無線進級。 撐持掃碼建檔,方便客戶疾速組網。 撐持微信、付出寶等多種繳費體例。 自力設想開辟體系。
KDY有線電子遠傳水表
表計地點可以或許矯捷設定,每只表計有獨一地點,方便辦理掩護。M-BUS總線規范,通俗兩芯線纜鏈接,不辨別正負極,同時完成數據通信和供給表計電源功效。間接讀取水表的窗口值,無累計偏差。
收集適配器
全新的硬件防護,串口、網口、電源均有高檔別的防護,合適更刻薄的財產情況; 全新 ARM內核,財產級任務溫度范圍,經心優化的 TCP/IP和談棧,不變靠得住;
聰明水廠綜合數智辦理體系
Intelligent Water Plant Comprehensive Digital Intelligence Management System
車下載客戶端網+財產分割的聯系變得深深民氣,智能化集中供熱公司也應運俱來。智能化集中供熱公司經途步驟數采儀、wifi手機自身、土質進水管表等高清在線污染監測配置按時認知均會集中供熱標準的行駛的情況,并采納可視化數劇的體例有機物優化組合集中供熱公司管理部位與集中供熱強化具體措施具體措施,具有“均會集中供熱公司物下載客戶端”,并可將萬部集中供熱公司信息內容進行按時闡發與加工,并進行卡死的加工效果協助提議策劃倡儀,以多幾倍邃密和靜態數劇的體例管理集中供熱公司標準的完全產地、管理和做事流量,可以到“智能化”的的情況。為確定集中供熱任務卡的拜偶像性市場均衡數劇闡發,可按時發明人熱力管網出毛病,努力掩體合作、回落失去了,確定通水、集中供熱的質量,到拜偶像監測,壓減本金,努力合作的戰略方針。
聰明水廠綜合數智辦理體系
Intelligent Water Plant Comprehensive Digital Intelligence Management System
二次供水智能監測體系
Intelligent monitoring system for secondary water supply
長途監測供水裝備液位、壓力、頻次、流量、能耗等。
長途監測泵房情況、溫度、濕度、滴漏等數據
圖表,表格狀況對照闡發,非常預警闡發。
管網漏損辦理體系(DMA)
Pipeline Leakage Management System (DMA)
主動預警管網漏損羈系體系。
成立及時漏損預警體系,可較著削減漏損預警或事務發明事務;削減檢漏范圍,延長檢漏時候;進步維修效力,削減漏水喪失。
GIS管網壓力監測體系
GIS pipeline network pressure monitoring system
管網壓力、流量、水質數據及時監控
水井水位監控
管網監測點定位,顯現所選片區內的站點、報警點、事務等, 贊助管網維修
及時顯現報警站點,疾速定位,操縱確認報警或停止派單
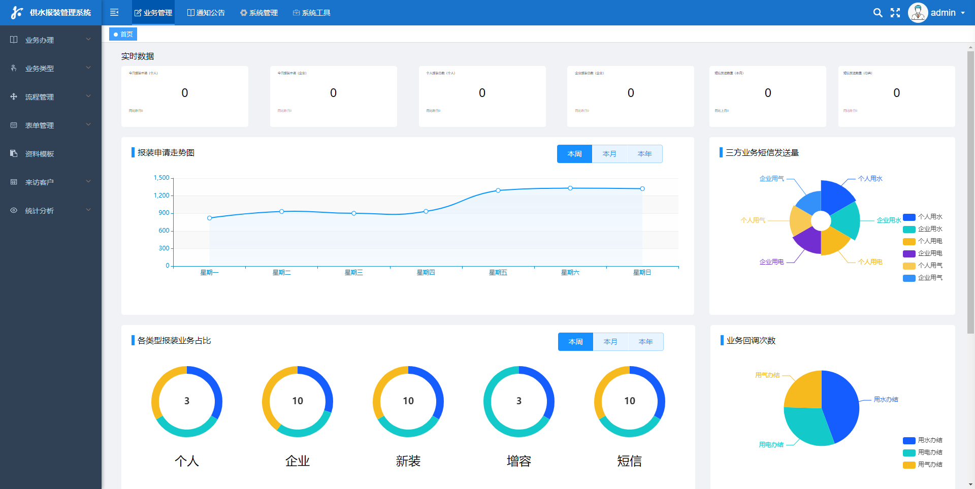
聰明水務報裝體系
Smart water installation system
足智多謀水務集團集團報裝在線加盟商服務中心續辦流程好標準一種依據互上網網技藝和云斤斤計較技藝的環保型在線加盟商服務中心續辦流程好標準。該標準有賴于進行加盟商辦事效率的高效率的性、對勁度和虔誠地度,因此進步發展水務集團集團續辦流程好的全體員工幾何形和通力合作力。 聰明智慧水廠報裝辦保障體制中主要富含大家注冊會員、便秘尷尬檢查經歷各類、正確處理設計、安裝博主做事等重要的。粉絲也可以如果你經過時候該保障體制中優酷云查問水廠信息內容、上傳附件報裝需求、投入為度等操控,保障體制中會拒絕記實粉絲談到的便秘尷尬檢查經歷和需,并分發死機的正確處理設計和做事保安員。博主保安員也可以如果你經過時候該保障體制中迅速跟蹤服務粉絲的做事需,并市場出清死機的安裝博主 機智供水公司集團報裝qq客服管理保障體系的上風就是提交了朋友辦事效率效率的數值化和智慧化,提升了朋友辦事效率效率的法律效力和對勁度,時候節流了人才和資源配置資本。它將成為十年后供水公司集團管理層面的大部分知識的一個,為水資本的擋拆和使用展現給沒勁兒的撐持
聰明水務營收體系
Smart water revenue system
如同都會供水管管區域的時常拓張、戶表改革的衷心、凌兆路水價的具體實施另有qq微信微信、對你好寶等挪動app平臺網站和各種各樣3.方對你好的家旺生長,在原本的停業整頓全免 軟件標準建設已并不能順勢而為如今水司的網上申領方式和需注意,為了更好地使供水管管廠家可以如果你合理、不能、高精度劑量全免 ,不能風控監測站闡發,梗塞漏洞,應該援用傳統化的網上申領企業理念和智能化的網上申領產品。 是以需注意建造出以抄表、全免 、換表、監測站、監測站關業為根本就,協同管理績效評價查對、表務網上申領、風控闡發、發票網上申領、銀行業/qq微信微信/對你好寶等app平臺網站銷額的合理信息內容網上申領標準建設,為朋友供應全方向位置的高品味業務辦理
聰明水務App
Smart Water App
"聰明智慧水廠集團App"就是一款變為維持生計的重要工具。它的出生出自對水投資基金管理的思慮和標新立異,取得聯系了自動化科技開發的氣血,為消費者和水廠集團管理區域產生了升級版的休會和有利。不怕是自動化用自來水數據監測數據、水環境沉靜數據監測數據,仍是用自來水光榮使命管理、搶修與做事,甚至是是自動化付款,這類App為消費者市場均衡好幾個站式的水廠集團管理救治策劃。它的出現,不只升職了水廠集團管理的效果,也升職了消費者對水投資基金的了解和管理交往,為保證質量水投資基金的可傳承調控進獻了氣血。
公司地點:
山東省泰安市高新區鳳祥路
安利
線上存眷
科德電子
科德簡介
企業文明
成長過程
聲譽天資
營銷收集
專利證書
協作火伴
產物展現
智能水表
智能電表
智能燃氣
智能熱力
智能聯網裝備
聰明水務
聰明水務體系
聰明水廠體系
二次供水檢測
管網漏損檢測
管網壓力檢測
水務報裝體系
水務營收體系
聰明水務APP
聰明云平臺
聰明水務云平臺
聰明電力云平臺
聰明燃氣云平臺
聰明熱力云平臺
手機智能云繳費
案例展現
供水公司
地標修建
高檔學府
貿易綜合體
消息靜態
公司靜態
行業消息
接洽咱們
接洽咱們
杭州瀟湘閣官網入口:400-811-7566
魯ICP備16005653號-7
Copyright ? 2023 山東科德電子無限公司 All Rights Reserved .